Aumente su capacidad productiva con una plataforma que va mucho más allá del OEE

Descubra oportunidades de mejora, elimine cuellos de botella y aumente la disponibilidad de sus equipos.
Más volumen de producción sin costo adicional en nuevos equipos
Conecte y recopile datos de los equipos para visualizar indicadores de producción en tiempo real.
Conecte y recopile datos de los equipos para visualizar indicadores de producción en tiempo real.
Tome decisiones y aplique mejoras basadas en datos confiables.

Aumente el OEE de su equipo hasta un 30%
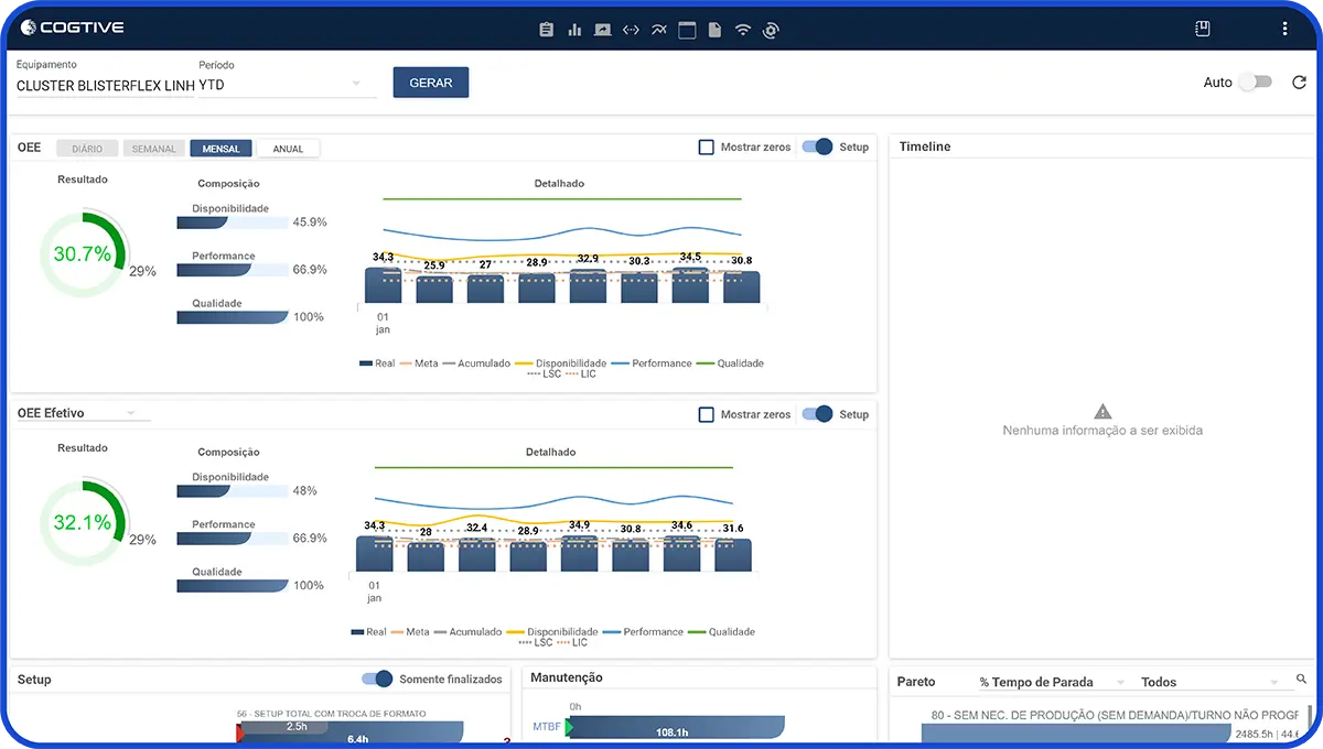
Con el uso de la plataforma Cogtive, Ourofino Saúde Animal incrementó su OEE en un 29%, ahorró aproximadamente 600 horas al año en todo su equipo de operadores de línea, obtuvo una visión completa de todos los procesos y redujo el Lead Time y los inventarios.
Conozca el rendimiento real de sus equipos
Una gestión eficiente solo es posible con datos en tiempo real y recolectados automáticamente en la operación. Cogtive le proporciona la visibilidad que necesita para obtener información y tomar decisiones basadas en datos confiables.
Los indicadores de las máquinas pueden transformarse en estrategias sólidas de mejora continua, desbloqueando todo el potencial productivo de la fábrica.
Acceda a los principales indicadores de los equipos en un solo lugar. Agilice las estrategias y planes de acción con el tablero de control de equipos.

Haga un seguimiento del historial del estado de producción de las máquinas en las últimas 24 horas. Vea los setups, la producción, el mantenimiento y las microparadas en un panel intuitivo.

Hable con nuestros especialistas y conozca el sistema!
Agende una reuniónIndicadores exclusivos centrados en la disponibilidad del equipo
Cogtive le proporciona la certeza de lo que realmente está ocurriendo en el taller de producción. Conozca el rendimiento real de sus equipos, comprenda las principales causas de paradas que afectan a la producción y gestione con un enfoque en la disponibilidad de la máquina.
Cogtive es el socio diario de los equipos de Producción, Planificación y Excelencia Operacional.

Datos recogidos automáticamente: Elimine las hojas de cálculo y el papel que pueden generar errores con una plataforma 100% digital.
Datos recogidos automáticamente:
Elimine las hojas de cálculo y el papel que pueden generar errores con una plataforma 100% digital.
Indicadores disponibles desde el primer día: Reciba los primeros datos de las máquinas en cuanto se active Cogtive en su operación.
Indicadores disponibles desde el primer día:
Reciba los primeros datos de las máquinas en cuanto se active Cogtive en su operación.
Gestión más eficiente con menos tiempo de toma de decisiones: Agilice las reuniones de Gemba y Heijunka con datos consolidados en una única plataforma.
Gestión más eficiente con menos tiempo de toma de decisiones:
Agilice las reuniones de Gemba y Heijunka con datos consolidados en una única plataforma.
Completo y flexible para su tipo de operación: Cogtive utiliza hasta 3 métodos diferentes de recolección de datos para adaptarse a sus necesidades: automático, semiautomático y AI Vision.
Completo y flexible para su tipo de operación:
Cogtive utiliza hasta 3 métodos diferentes de recolección de datos para adaptarse a sus necesidades: automático, semiautomático y AI Vision.
Beneficios y Ventajas




Casos de éxito
Conozca cómo nuestros clientes lograron resultados con Cogtive.







